73
The software presented here is that of the Microkit 09. The MOPET one, entitled Micromon-Plus, remains very similar in all its forms and will be presented in volume 2.
The software consists of the NANOMON REV 1.8 monitor program implemented in EPROM 2716 2 K x 8 bits from the address E000 to the address E7FF. The main programme is structured around the RESET programme as shown in the organisation chart below. When the power is turned on, or as soon as the ‘RESET’ key is pressed, the ‘-’ sign is displayed on the left display. Therefore, only the M.BP. R.CN. L.P.GO. are influential. Pressing one of these keys causes one of the EXMEMO, BPOINT, FONREG, etc. subroutines to execute. to the addresses specified on the general organisation chart. Thus, the M key allows the examination and change of the contents of the memories. The desired memory location must be specified by its hexadecimal address, entered through the keyboard and controlled by the BADD subroutine. The corresponding data is then displayed. This data can be changed.
The essential features of the monitor program are described in the following paragraphs. We will analyze the following programs and sub-programs: - RESET Start-up - Keyboard and display - Review and change of the content of briefs - Viewing and changing the content of the registers - Automatic offset calculation and cassette interface
Pressing the ‘RESET’ key forces the up to read the memory slots FFFE, FFFF. As the decoding of the high addresses (A15, A14, A13) of the system is partial in 4 Kbytes (1000 Hexa) increments and in 2 Kbytes (800 Hexa) increments for the lower addresses of RAM and Eprom, the up takes into account the E7FE, E7FF image addresses. There it finds E219 and runs the ‘RESET’ program from that address.
This program initializes the system’s stack pointer to the value 07C0 and the vector NMI to the value E272. The interrupt pointer is in RAM at the 07DD.DE address. The user can change this value and force the NMI interrupt to run a specific interrupt program


74

instead of executing the one starting at the address E272. The composition of the table of interrupt vectors allows us to better understand what has just been said.

It is then the initialization of the monitor stack pointer, the generation of the “—” symbol and the connection to the GETKEY routine which allows the keyboard to be scanned (to detect any command pressed) and displayed. If the GO key has been pressed, then the starting address of the user program must be entered via the bracket controlled by the BUILD ADDRESS subroutine. These two routines GETKEY and BADDR will be detailed in the following chapters. We go back to the RESET program with the starting address of the program in X. user. The value of X is placed in the memory locations (07CA, 07CB) which will correspond to the contents of the PC when ‘destacking’ happens at the RTI instruction to end the program.
It is then the setting of bit 7 of the memory location 07CC to 1. It is also the setting of the E flag of the CC register to 1 with regard to the destacking. Finally, it’s the reset of the system’s stack pointer and the RTI. This last instruction causes all the registers to be unstacked and the PC is loaded with the starting address of the user program. The system then executes the user program.
NMI - Pressing the NMI key causes the interrupt program to start at the address contained in 07DD.DE. If these memory locations have not been overwitten by the user, they contain the values E272, which is the value set by the RESET program.
ROUNMI loads A with the MSB of the address being programmed (LDA 10.8: i.e. MSP of the PC in A). If the high address weight is Ex EQ, ROUNMI causes a jerk to R POINT. Under monitor control (Address > E000), the NMI key has the same action as the RESET key. If a user program is launched (current address less than E000 and even 07FF in the case of our system), ROUNMI causes 1 connection to RSWI (VISU of the Registries).
E272 A66A ROUNMI LDA 10,S
E274 84F0 ANDA #$F0
E276 81E0 CMPA #$E0
E278 27AD BEQ RPOINT
E27A 202B BRA RSWI
E7EA BE07DD RNMI LDX >SAVNMI
E7ED 6E84 JMP ,X ; EXECUTE ROUTINE NMI
RSWI2 - is associated with the BP (Break Point) function as follows: when a breakpoint is set, the useful instruction (saved in Memo 07DF, 07FO) is automatically replaced by 10 3F = SWI2 instruction (see BPOINT). The user program stops on this inter- ruption, reads the box Memo E7F4,F5 to find E27C. He then executes the RSWI2 program which consists first of all in refocusing the program counter (2 times DEC 11.5) and then in putting back the original instruction saved in Memo O7DF,EO. A connection to RSWI allows you to view and possibly change the contents of the up registers. After returning to R POINT or after RESET, pressing the
E27C 6A6B RSWI2 DEC 11,S
E27E 6A6B DEC 11,S ; POINTER PCR SUR INSTRUC.
E280 FC07DF LDD >SASWI2
E283 EDF80A STD [10,S] ; REMETRE INSTRUCTION EN MEM.
E286 201F BRA RSWI ; SCRUTER LES REGISTRES
E206 CC756B BPOINT LDD #$756B
E209 DDFE STD <DISBUF+4 ; ALLUMER BP
E20B 17FEA7 LBSR BADDR ; AFFICHE ADRESSE
E20E EC84 LDD ,X
E210 DDDF STD <SASWI2 ; SAUVE INSTRUCTION
E212 CC103F LDD #$103F
E215 ED84 STD ,X ; PLACE POINT D'ARRET
E217 200E BRA RPOINT ; RETOUR SCRUT
75
The CN key allows the user program to be restarted from where it left off. We advise readers to return to the study of these two interrupt functions after familiarizing themselves with the GETKEY, DISPRESH, and BADDR subroutines.
Initialization, decoding of the M, R, CN keys. L, P, GO and launch of the user program

E219 10CE07C0 RESTAR LDS #PILE ; INIT PILE
E21D 10FF07F8 STS >SAVPIL ; ET POINTEUR X
E221 8EE272 LDX #ROUNMI
E224 BF07DD STX >SAVNMI
E227 10CE07A0 RPOINT LDS #PILMON
E22B 8607 LDA #$07 ; INIT DP
E22D 1F8B TFR A,DP
E22F 8D57 BSR CLRDIS ; DISBUF=0
E231 8601 LDA #$01
E233 97FA STA <DISBUF ; CHARGEMENT PROMPT
E235 17FDE8 LBSR GETKEY ; ALLUME PROMPT
E238 8126 CMPA #$26 ; TOUCHE BP ?
E23A 27CA BEQ BPOINT ; OUI, PLACER POINT D'ARRET
E23C 8130 CMPA #$30 ; TOUCHE REGISTRE?
E23E 102700C5 LBEQ FONREG ; OUI, EXECUTE FONCTION DE CHGT REG
E242 8120 CMPA #$20 ; TOUCHE=MEMORY?
E244 1027FEDF LBEQ EXMEMO ; OUI, EXECUTE ROUTINE
E248 8132 CMPA #$32 ; NON, TOUCHE=CONTINUE?
E24A 2722 BEQ EXCN ; OUI, EXECUTE ROUTINE
E24C 8134 CMPA #$34 ; NOU, TOUCHE=LOAD?
E24E 10270387 LBEQ EXLOAD ; OUI, EXECUTE ROUTINE
E252 8135 CMPA #$35 ; NON, TOUCHE=PUNCH?
E254 102703E9 LBEQ EXPUNC ; OUI, EXECUTE ROUTINE
E258 8131 CMPA #$31 ; NON, TOUCHE=GO?
E25A 26CB BNE RPOINT ; NON, RETOUR SCRUTATION
E25C 867C LDA #$7C ; OUI, CHARGE G DS DERNIER DIGIT
E25E 97FF STA <DISBUF+5
E260 17FE52 LBSR BADDR ; FABRIQUE ADRESSE DEPART
E263 109EF8 LDY <SAVPIL ; DU PROGRAMME
E266 AF2A STX 10,Y ; ADRESSE PROG DANS PC
E268 8680 LDA #$80
E26A AAA4 ORA ,Y ; POSITIONNER PLAG E=1
E26C A7A4 STA ,Y ; POUR PRENDRE EN COMPTE
E26E 10DEF8 EXCN LDS <SAVPIL ; TOUS LES REGISTRES
E271 3B RTI ; DEPART PROG UTILISATEUR
Both of these functions use the same lines as the PIA. In addition, the two sub-programs:
are intertwined as shown in the general organizational chart opposite. The main monitor program often uses these two essential functions. We will therefore analyse the corresponding hardware and software in detail in the following paragraphs.

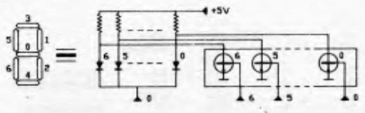
It includes 6 common cathode displays. For obvious reasons of simplicity, the data - or more generally - the symbols to be displayed are not memorized but multiplexed. A refreshment (per program) is therefore necessary. The six symbols to be displayed are (after coding 7 segments) arranged in 6 consecutive memory positions of addresses 07FA to 07FF (called DISBUF). After reading the DISBUF and switching via the PIA port A, each symbol bit commands the exctinction or ignition of a light segment by bypassing or not the supply current of the LEDs in the corresponding transistor of the 74LS240 (see below). This is only possible if the display is selected. The selection is made from the PIA port B (SCN REG) decoded by the 7442 which brings the cathode of the display to zero.

76

Knowing that a “0” at the input of the 74240 lights up 1 light segment (transistor blocked) and knowing that the content of the DISBUF memory positions is supplemented by a program (E0A4 address of DISPRESH) before being directed by the PIA, it is easy to check the following correspondence:

This is the DIGTBL table. The different 7-segment codes (7E, 06… 69) are stored in memory from the E010 address.
As for the DISPRESH programme, it does not present any major difficulties. The PIA port A (DISREG) is programmed as an output in order to direct the various command words from DISBUF. A half-port (port B) is enough to select the 6 displays via the 7442 decoder (3 bits would be enough but you also have to add 4 lines of keyboard as we will see in the following $). Indexed addressing makes it easy to scan displays sequentially. The selected display illuminates the desired symbol for 1 ms.
E07B 3416 DISPRE PSHS X,B,A
E07D 8EA004 LDX #DISREG
E080 4F CLRA
E081 A702 STA 2,X ; ACCES A DDRA
E083 A703 STA 3,X ; ACCES A DDRB
E085 867F LDA #$7F
E087 A784 STA ,X ; PA EN SORTIE
E089 860F LDA #$0F
E08B A701 STA 1,X ; PB0-3 EN SORTIE
E08D 8604 LDA #$04
E08F A702 STA 2,X ; ACCES A PA-DISREG
E091 A703 STA 3,X ; ACCES A PB-DISCNT
E093 8E07FA LDX #DISBUF
E096 C603 LDB #$03
E098 5C RECOM INCB
E099 C10A CMPB #$0A ; TOUS LES AFFICHEURS SCRUTES?
E09B 2602 BNE SCRUTA ; NON, CONTINUER
E09D 3596 PULS PC,X,B,A ; OUI, RETOUR SOUS GETKEY


Keyboard
The keyboard is organized into a 4-row x 7-column matrix, at the intersection of which are the contacts of the various keys. The figure below illustrates this organization. The detection of a pressed key is carried out as follows: with PIA port A positioned as input and port B as output, the GETKEY subroutine performs an initial analysis of the keyboard by scanning it line by line. Addressing a line number by SCN REG carries the corresponding output of the 7442 to a state of “0”. If one of the keys is pressed on the line being addressed, the line contact
77

column imposes this state “0” on one of the columns, i.e. on one of the entries of the PIA DISREG. A simple reading of the PIA port A tells us about the status of the keyboard. Taking into account the complementation of the reading of the PIA (Ad EO44 of GETKEY) a reading = FF translates the press on one of the keys. |! It is then necessary to proceed with the identification of the key pressed. If the status of port B gives the position of the key in line, the column position is obtained by locating the position of the “1°” (do not forget the completion) of the data of port A: this is the role of the DECKEY part which ends with the entry of the key code into accumulator A. The following detailed flowchart provides a better understanding of the GETKEY sub-program. If no key is pressed, the program starts again by refreshing the displays to return to the detection of a key and so on. | The code af - key code - corresponds to the &° line and to the f B° column. For example, the key is coded 00. The various keycodes are stored in memory 2716 from the address E000 in the following order:

This is the KEYTBL table. This table includes only the codes for the HEXA keys. The reader will easily establish the code of the function keys (Inc, Dec, Mem…) (i.e. 00, 10, 20…).



78
E020 342C GETKEY PSHS Y,DP,B
A0 SETDP $A0
E022 86A0 LDA #$A0
E024 1F8B TFR A,DP
E026 8D53 FINCLA BSR DISPRE ; ALLUMER LES AFFICHEURS
E028 4F CLRA
E029 9706 STA <SCNREG ; ACCES A DDRA
E02B 9707 STA <SCNCNT ; ACCES A DDRB
E02D 9704 STA <DISREG ; PA EN ENTREE
E02F 860F LDA #$0F
E031 9705 STA <DISCNT ; PB EN SORTIE
E033 8604 LDA #$04
E035 9706 STA <SCNREG ; ACCES A ORA-DISREG
E037 9707 STA <SCNCNT ; ACCES A DRB-DISCNT
E039 C6FF LDB #$FF
E03B 5C LIGSUI INCB
E03C C104 CMPB #$04 ; FIN SCRUT. CLAVIER?
E03E 27E6 BEQ FINCLA ; OUI, SCRUTER AFFICHEURS
E040 D705 STB <DISCNT ; NON, SCRUTER LIGNE PAR LIGNE
E042 9604 LDA <DISREG
E044 43 COMA ; PAS DE TOUCHE ENFONCEES?
E045 27F4 BEQ LIGSUI ; OUI, SCRUTER LIGNE SUIV;
E047 F707F0 STB SAVCNT
E04A B707F1 STA SAVREG ; NON, TOUCHE ENFONCEE
E04D 4F CLRA
E04E C601 LDB #$01
E050 F107F1 COLSUI CMPB SAVREG ; TOUCHE DETECTEE?
E053 2706 BEQ DECKEY ; OUI, RECONNAITRE LA TOUCHE
E055 4C INCA ; NON, PASSER A LA COLONNE SUIVANTE
E056 58 ASLB ; TOUTES COLONNES TESTEES?
E057 27E2 BEQ LIGSUI ; OUI, LIGNE SUIVANTE
E059 20F5 BRA COLSUI ; NON,COLONNE SUIVANTE
E05B F607F0 DECKEY LDB SAVCNT ; NUMERO DE LIGNE
E05E 58 ASLB
E05F 58 ASLB
E060 58 ASLB
E061 58 ASLB
E062 3404 PSHS B ; REPERE LIGNE
E064 ABE0 ADDA ,S+
E066 3402 PSHS A ; SAUVEGARDE CODE TOUCHE
E068 108E0008 LDY #$0008
E06C 5F NOREB CLRB
E06D 9604 DLY2 LDA <DISREG
E06F 43 COMA REBONDISSEMENT ?
E070 26FA BNE NOREB ; OUI, ATTENDRE DISPARITION
E072 5A DECB ; NON, TEMPO=30MS
E073 26F8 BNE DLY2
E075 313F LEAY -1,Y
E077 26F4 BNE DLY2
E079 35AE PULS PC,Y,DP,B,A ; RETOUR RESET ROUTINE

The memory viewer program allows the visualization of the contents of the Memo box bridged by the first four DISBUF Memo boxes. These boxes are filled in by pressing four hexadecimal keys on the keyboard (H H° H° H°") under the control of the BADDR subroutine. If a change in the contents of the memory is necessary, the part of EXMEMO (from address E 155) takes the new data from the last two DISBUF boxes (entries from the keyboard) and stores it in the memory box designated EXINC and EXDEC are called when the INC or DEC keys are used to move to the next memory box or to review the previous memory box. In this chapter, we will analyze:
Given the number of subroutines involved, we offer the following small checklist:
We also specify that GETKEY detects 1 hexa key in the form αβ (α row, β column). This key can be converted to its hexa OH equivalent by HEX-CON. It can be transcoded hexa into 7-segment display-compatible code by R7SEG. It can also be reread in hexa from disbuf by CONHEX.
E112 3414 CONHEX PSHS X,B
E114 8EE010 LDX #DIGTBL
E117 1F89 TFR A,B ; B=DISBUF+4 OU DISBUF+5
E119 4F CLRA
E11A E180 NONFIN CMPB ,X+ ; CHERCHE VAL DONNEE
E11C 2707 BEQ DONEA ; A=VAL HEXA DONNEE
E11E 10270105 FONCTI LBEQ RPOINT ; OUI, FONCTION, RETOURNER SCRUTER
E122 4C INCA
E123 20F5 BRA NONFIN
E125 3594 DONEA PULS PC,X,B
80

07 SETDP $07
E163 96FE INCREM LDA <DISBUF+4 PLACE DONNEE EN MEM.
E165 8DAB BSR CONHEX ; CONVERTIR VAL CONVERSION
E167 48 ASLA
E168 48 ASLA
E169 48 ASLA
E16A 48 ASLA ; VAL HEXA DANS MSB
E16B 3402 PSHS A
E16D 96FF LDA <DISBUF+5
E16F 8DA1 BSR CONHEX
E171 ABE0 ADDA ,S+ ; A=DONNEE DISBUF+4 ET +5
E173 1F89 TFR A,B
E175 A784 STA ,X ; DONNEE DANS CASE X
E177 39 RTS
******* EXECUTION DE LA FONCTION INCREMENTATION *******
*********** ET DE LA FONCTION DECREMENTATION **********
E178 0AEE EXDEC DEC <COMDEC
E17A 8DE7 EXINC BSR INCREM
E17C 96EE LDA <COMDEC ; INCREMENTE OU DECREMENTE?
E17E 2628 BNE DECRE ; COMDEC<>0, DECREMENTE
E180 A680 LDA ,X+ ; PRENDRE DONNEE DS X ET X+1
E182 3404 PREXIN PSHS B ; SAUVE AVANT STOCKAGE
E184 A1E0 CMPA ,S+ ; MEMOIRE ABSENTE OU MEMOIRE MORTE?
E186 1026009D LBNE RPOINT ; OUI, ALLUMER PROMPT ET SCRUTER
E18A 1F10 TFR X,D ; NON, AFFICHE CASE MEMOIRE
E18C 17FF6D LBSR L7SEG ; SUIVANTE OU PRECEDENTE
E18F 97FA STA <DISBUF
E191 1F10 TFR X,D
E193 17FF6A LBSR R7SEG
E196 97FB STA <DISBUF+1
E198 1F98 TFR B,A
E19A 17FF5F LBSR L7SEG
E19D 97FC STA <DISBUF+2
E19F 1F98 TFR B,A
E1A1 17FF5C LBSR R7SEG
E1A4 97FD STA <DISBUF+3
E1A6 2088 BRA REMEMO ; RECOMMENCER EXECUTION MEMOIRE
E1A8 A684 DECRE LDA ,X
E1AA 301F LEAX -1,X
E1AC 20D4 BRA PREXIN ; DECREMENTATION EXECUTEE

SYMBOL TABLE
ADDARR 02 07EC ADDDEP 02 07EA AF2DIG 02 E2E2 AFCLIG 02 E7B9 AFEROR 02 E56A AFFIAD 02 E7CB AFFIAR 02 E763 AFICHA 02 E601
AFIVAL 02 E3DD AFSIGN 02 E5BD BADDR 02 E0B5 BCOURT 02 E78A BITCA0 02 E5D3 BITCA1 02 E5C5 BITLSB 02 E5C3 BOUCL1 02 E6F1
BOUCL2 02 E6F9 BOUCL3 02 E6E2 BOUFIN 02 E63C BPOINT 02 E206 BRANNE 02 E72D BRANPO 02 E726 CAL16 02 E4DB CALCON 02 E404
CALCU8 02 E4EC CALCUL 02 E501 CALOFS 02 E757 CALPOT 02 E1E1 CARRY1 02 E5B0 CARSUI 02 E605 CHAN16 02 E3C8 CHANG8 02 E3B3
CHAR16 02 E49F CHARGE 02 E738 CHPOST 02 E44D CHTCHI 02 E4AB CHTDON 02 E4AE CLIGNE 02 E7AF CLIGNO 02 E7B1 CLRDIS 02 E288
CODFIN 02 E675 COLSUI 02 E050 COMDEC 02 07EE COMPAB 02 E422 COMPAR 02 E4A3 COMPR2 02 E516 COMPR3 02 E522 COMPR4 02 E534
COMPR5 02 E55D CONHEX 02 E112 CONROT 02 E5CB CONTI 02 E201 DEBCHA 02 E6D0 DECENC 02 E575 DECHEX 02 E4F4 DECKEY 02 E05B
DECRE 02 E1A8 DECTJS 02 E57B DEPLAC 02 E4E2 DERADD 02 E62D DETECS 02 E5F1 DIGTBL 02 E010 DISBUF 02 07FA DISCNT 00 A005
DISFIN 02 E637 DISPRE 02 E07B DISREG 00 A004 DLY1 02 E0AA DLY2 02 E06D DLY30U 02 E5A5 DLY5MS 02 E6DA DONEA 02 E125
ENCDON 02 E140 ENCORE 02 E296 EREURE 02 E428 ERREUR 02 E426 ERROR 02 E7BE EXCN 02 E26E EXDEC 02 E178 EXINC 02 E17A
EXLBCL 02 E740 EXLBIL 02 E742 EXLOAD 02 E5D9 EXMEMO 02 E127 EXOFST 02 E705 EXPOCT 02 E1AE EXPUNC 02 E641 EXREGI 02 E34F
FADDRX 02 E0AF FINCAL 02 E571 FINCHA 02 E6C5 FINCLA 02 E026 FINENR 02 E6A4 FONCTI 02 E11E FONREG 02 E307 GETKEY 02 E020
HEXCON 02 E0E7 HEXIN7 02 E0CC INCREM 02 E163 INTER 02 E2F4 INTER2 02 E29C INTER3 02 E597 INTR05 02 E434 INTR08 02 E467
INTR16 02 E488 INTVAL 02 E4BF KEYHEX 02 E0E4 KEYTBL 02 E000 L7SEG 02 E0FC LIGSUI 02 E03B LSBDSA 02 E573 M10000 02 E54B
MOINS 02 E1FB MSBDON 02 E4B4 MSBLSB 02 E582 MUL100 02 E58B MULFIN 02 E52E MULPAR 02 E50D MUP100 02 E591 NDVALH 02 E107
NEGPOS 02 07E9 NONFIN 02 E11A NOREB 02 E06C NOUDLY 02 E59D OFFSET 02 E1C3 OFPOCT 02 E718 PILE 00 07C0 PILMON 00 07A0
PLUCOU 02 E784 PLUS 02 E1F4 PLUSMS 02 07E3 POCPOS 02 E449 POSITIF 02 E457 PRELOW 02 07E7 PRESEH 02 07E5 PRESEL 02 07E6
PRESER 02 07E1 PREXIN 02 E182 PROMPT 02 E291 R7SEG 02 E100 R8BREG 02 E39D RCR 02 E484 RE8BIT 02 E33E REBIT8 02 E343
RECBIT 02 E59B RECMCE 02 E53F RECOM 02 E098 RECYCL 02 E66B REG16B 02 E3A8 REGPC 02 E348 REGPRE 02 E31C REGSUI 02 E2FB
REGTBL 02 E29E REMEMO 02 E130 RESTAR 02 E219 RETOU1 02 E790 RETOU2 02 E794 RETOUR 02 E4E1 RFIRQ 00 0775 RIRQ 00 0770
RNMI 02 E7EA ROUNMI 02 E272 RPOINT 02 E227 RSWI 02 E2A7 RSWI2 02 E27C RSWI3 00 077A SADDR1 02 07F2 SADDR2 02 07F4
SASWI2 02 07DF SAUT 02 E6E8 SAUVER 02 07E2 SAVB1 02 07F6 SAVB2 02 07F7 SAVCNT 02 07F0 SAVNMI 02 07DD SAVPIL 02 07F8
SAVPOC 02 07E4 SAVREG 02 07F1 SAVRES 02 07EF SCARRY 02 E59F SCNCNT 00 A007 SCNREG 00 A006 SCRUDE 02 E316 SCRUTA 02 E09F
SCRUTC 02 E0EE SECPAR 02 E54D STADON 02 E482 STOCKA 02 E781 STODON 02 E47A SUI 02 E4D3 SUICHA 02 E61F SUITEB 02 E750
SUITEP 02 E4C8 SUITER 02 E2CE SUIVT 02 E777 TEMPO 02 E7C4 TESTER 02 E557 TESTST 02 E41A TJTRAN 02 E690 TOUREG 02 E2BB
TRANSM 02 E6D8 TSTDEC 02 E310 TSTPOC 02 E444 TSTSUI 02 E42D VALHEX 02 E10E
Review and change of registry content
The RSWI program transfers the stack registers into DISBUF for the user to review. The registers are visualised in the order in which they are arranged in a stack. CC. TO B, DP. X, Y, U and PC. A trick also allows you to visualize S. You can switch from one register to another by pressing the INC (next reg.) or DEC (previous reg.) key. The connection to RSWI is automatic when the flow of a user program meets a breakpoint (restart start and init.) or an SWI In the latter case. the interrupt vector E27A leads the HP to run BRA SWI (see Address E27A). After examining the contents of the registers, RSWI continues with a connection to FONREG. This function allows the contents of the registers to be changed. It is understood that this function can be executed directly from a press on the REG key. We will analyze the following parts in turn: - INIT - TOUREG - INTER - FONREG - CHTDON

81
E27C 6A6B RSWI2 DEC 11,S
E27E 6A6B DEC 11,S ; POINTER PCR SUR INSTRUC.
E280 FC07DF LDD >SASWI2
E283 EDF80A STD [10,S] ; REMETRE INSTRUCTION EN MEM.
E286 201F BRA RSWI ; SCRUTER LES REGISTRES

E2BB 338D0035 TOUREG LEAU >INTER,PCR
E2BF 3440 PSHS U ; PC SAUVE EN PILE
E2C1 A6A0 LDA ,Y+ ; A=VAL REGISTRE
E2C3 97FF STA <DISBUF+5 ; REGISTRE DS DERNIER DIGIT
E2C5 108CE2A7 CMPY #RSWI ; FIN TABLEAU?
E2C9 2603 BNE SUITER ; NON
E2CB 8E07F8 LDX #SAVPIL ; OUI, X POINTE SAVPIL
E2CE 108CE2A2 SUITER CMPY #REGTBL+4 ; 1iere MOITIER TEBLEAU?
E2D2 230E BLS AF2DIG ; OUI, 1iere MOITIER
E2D4 A684 LDA ,X ; NON, 2ieme MOITIER
E2D6 17FE23 LBSR L7SEG ; AFFICHE CONTENU
E2D9 97FA STA <DISBUF ; SUR 4 DIGITS
E2DB A680 LDA ,X+
E2DD 17FE20 LBSR R7SEG
E2E0 97FB STA <DISBUF+1
E2E2 A684 AF2DIG LDA ,X ; 1iere MOITIER
E2E4 17FE15 LBSR L7SEG ; AFFICHE COTENU SUR
E2E7 97FC STA <DISBUF+2 ; 2 DIGITS
E2E9 A680 LDA ,X+
E2EB 17FE12 LBSR R7SEG
E2EE 97FD STA <DISBUF+3
E2F0 17FD2D LBSR GETKEY ; ALLUMER AFFICHEURS
E2F3 39 RTS ; RETOUR A CHANGEMENT DE REG

E2F4 5A INTER DECB
E2F5 2F1F BLE SCRUDE ; DECREMENTE OU INCREMENTE ?
E2F7 C101 CMPB #$01 ; 1er REGISTRE =CCR?
E2F9 2715 BEQ TSTDEC ; OUI, SCUTER r
E2FB 8100 REGSUI CMPA #$00 ; REGISTRE SUIVANT?
E2FD 1026FF26 LBNE RPOINT ; NON, RETOUR PROMPT
E301 108CE2A7 CMPY #RSWI ; OUI, FIN TABLEAU?
E305 26B4 BNE TOUREG ; NON, CONTINUER REGISTRES
E307 17FF7E FONREG LBSR CLRDIS
E30A 8641 LDA #$41 ; AFFICHER r
E30C 97FE STA <DISBUF+4
E30E 203F BRA EXREGI ; SCRUTER REGISTRES
E310 8110 TSTDEC CMPA #$10
E312 27F3 BEQ FONREG
E314 20E5 BRA REGSUI

E316 8110 SCRUDE CMPA #$10 ; DECREMENTATION DEMANDEE?
E318 2702 BEQ REGPRE ; OUI, PASSER AU REGISTRE PRECEDENT
E31A 20DF BRA REGSUI ; NON, PASSER AU REGISTRE SUIVANT
E31C 313E REGPRE LEAY -2,Y ; REGTBL POINTE VERS REGISTRE PRECEDENT
E31E 17FF67 LBSR CLRDIS ; ETEINDRE AFFICHAGE
E321 108CE29D CMPY #REGTBL-1 ; DEBUT TABLEAU DES REGISTRES?
E325 27E0 BEQ FONREG ; OUI, RETOUR FONCTION REGISTRE
E327 108CE2A5 CMPY #REGTBL+7 ; POINTE SUR PC?
E32B 271B BEQ REGPC ; OUI, ALLUMER LE CONTENU
E32D 10BCE2A1 CMPY REGTBL+3 ; REGISTRES 8 BITS?
E331 270B BEQ RE8BIT
E333 10BCE2A0 CMPY REGTBL+2
E337 230A BLS REBIT8
E339 301C LEAX -4,X ; REGISTRE 16 BITS X,Y,U,P,S
E33B 16FF7D LBRA TOUREG ; VISUALISER CONTENU
E33E 301D RE8BIT LEAX -3,X ; REGISTRES 8 BITS D,B,A,C
E340 16FF78 LBRA TOUREG ; VISUALISE CONTENU
E343 301E REBIT8 LEAX -2,X ; REGISTRES 8 BITS B,A,C
E345 16FF73 LBRA TOUREG ; VISUALISER CONTENU
E348 9EF8 REGPC LDX <SAVPIL
E34A 300A LEAX 10,X ; X POINTE SUR PC
E34C 16FF6C LBRA TOUREG

E34F 318DFF4B EXREGI LEAY REGTBL,PCR
E353 9EF8 LDX <SAVPIL
E355 17FCC8 LBSR GETKEY ; ALLUMER REG
E358 8130 CMPA #$30 ; REG DEMANDE?
E35A 1027FEC9 LBEQ RPOINT ; OUI, CRUTER TOUCHES
E35E 8106 CMPA #$06 ; CCR?
E360 273B BEQ R8BREG ; OUI
E362 3001 LEAX 1,X
E364 3121 LEAY 1,Y ; REG SUIVANT
E366 8105 CMPA #$05 ; ACCA?
E368 2733 BEQ R8BREG ; OUI
E36A 3001 LEAX 1,X
E36C 3121 LEAY 1,Y
E36E 8104 CMPA #$04 ; ACCB?
E370 272B BEQ R8BREG ; OUI
E372 3001 LEAX 1,X
E374 3121 LEAY 1,Y
E376 8103 CMPA #$03 ; DPR?
E378 2723 BEQ R8BREG ; OUI
E37A 3001 LEAX 1,X
E37C 3121 LEAY 1,Y
E37E 8102 CMPA #$02 ; REG X?
E380 2726 BEQ REG16B ; OUI
E382 3002 LEAX 2,X
E384 3121 LEAY 1,Y
E386 8101 CMPA #$01 ; REG Y?
E388 271E BEQ REG16B ; OUI
E38A 3002 LEAX 2,X
E38C 3121 LEAY 1,Y
82
E38E 8115 CMPA #$15 ; REG U?
E390 2716 BEQ REG16B ; OUI
E392 3002 LEAX 2,X
E394 3121 LEAY 1,Y
E396 8114 CMPA #$14 ; REG PCR?
E398 270E BEQ REG16B ; OUI
E39A 16FE8A LBRA RPOINT
E39D A6A4 R8BREG LDA ,Y
E39F 97FF STA <DISBUF+5 ; AFFICHE TYPE DE REG
E3A1 17FF3E LBSR AF2DIG ; AFFICHE LE CONTENU DU REG 8BITS
E3A4 301F LEAX -1,X
E3A6 200B BRA CHANG8 ; CHANGER LE CONTENU
E3A8 A6A4 REG16B LDA ,Y
E3AA 97FF STA <DISBUF+5 ; AFFICHE TYPE DE REG
E3AC 17FF25 LBSR SUITER+6 ; AFFICHE LE CONTENU DU REGISTRE 16BITS
E3AF 301E LEAX -2,X
E3B1 2015 BRA CHAN16 ; CHANGER SON CONTENU
E3B3 3430 CHANG8 PSHS Y,X ; SAUVEGARDE DES POINTEURS
E3B5 8E07FC LDX #DISBUF+2
E3B8 108E0002 LDY #$02
E3BC 1700EF LBSR CHTDON ; SOUS PROG DE CHGT DES DONNEES
E3BF 3530 PULS Y,X
E3C1 96E5 LDA <PRESEH
E3C3 A784 STA ,X ; NELLE DONNEE EN PILE
E3C5 16FF3F LBRA FONREG ; SCRUTER LES REGISTRES


E4AB 17FB72 CHTCHI LBSR GETKEY ; SCRUTER CHIFFRES
E4AE 338D000D CHTDON LEAU >INTVAL,PCR
E4B2 3440 PSHS U
E4B4 17FC30 MSBDON LBSR HEXCON ; CONVERTI CHIFFRE EN HEXA
E4B7 1F89 TFR A,B
E4B9 17FC44 LBSR R7SEG
E4BC A780 STA ,X+ ; ENVOI CHIFFRE SUR AFFICHEUR
E4BE 39 RTS
E4BF 3404 INTVAL PSHS B
E4C1 313F LEAY -1,Y
E4C3 1F20 TFR Y,D ; 1 OU 5 OU 3
E4C5 54 LSRB
E4C6 251A BCS DEPLAC
E4C8 108C0002 SUITEP CMPY #$02 ; DISBUF+0
E4CC 270D BEQ CAL16 ; REGISTRE 16BITS
E4CE 1F20 TFR Y,D ; 0 OU 4
E4D0 54 LSRB
E4D1 2419 BCC CALCU8 ; REGISTRE 8BITS
E4D3 108C0000 SUI CMPY #$00
E4D7 2ED2 BGT CHTCHI ; CHIFFRE SUIVANT
E4D9 2706 BEQ RETOUR
E4DB 3502 CAL16 PULS A
E4DD ABE0 ADDA ,S+
E4DF 97E6 STA <PRESEL
E4E1 39 RETOUR RTS
E4E2 3502 DEPLAC PULS A
E4E4 48 ASLA
E4E5 48 ASLA
E4E6 48 ASLA
E4E7 48 ASLA
E4E8 3402 PSHS A
E4EA 20DC BRA SUITEP
E4EC 3502 CALCU8 PULS A
E4EE ABE0 ADDA ,S+
E4F0 97E5 STA <PRESEH
E4F2 20DF BRA SUI

83
The figures opposite represent the execution of CHTDON according to the prior initialization of X and Y (Ad E385 and Ad E3CA of BX REGI): a) Loading of the hexadecimal value HH' in the PRESEH 07ES5 memo and transcoding into 7 segments to display this value on the 3° and 4° displays. These hexa values are entered by the keyboard under the control of GETKEY. b) Same as in a) for a hexadecimal value HH' H",H"“. In the latter case H” H"“ are stored in Memo PRESEL 07E6.

The NANOMON software allows automatic calculation in the following two cases: - in relative addressing (prog. EXOFS) - in indexed addressing (prog. EXPOCT) We will successively analyze the two programs EXOFS and EXPOCT. However, we propose, beforehand, 2 tables by way of reminder.


As shown in the flowchart on the following page, the EXOFST program first checks the last byte entered into RAM (and possibly the penultimate byte) to determine whether the branch offset should be 8 or 16 bits (short or long branch). The execution of OFST then continues with the actual calculation of the offset by calling the CALOFST subroutine, which calculates the difference between the arrival address and the departure address, as shown in the flowchart below:

84
****** CALCULE L'OFFSET SUR 16 BITS ******
**** D CONTIENT L'OFFSET,Y=ADRESSE DEP ***
*
*
*
E757 1F12 CALOFS TFR X,Y ; Y=ADRESSE DE DEPART
E759 109FEA STY <ADDDEP
E75C 8D05 BSR AFFIAR ; AFFICHAGE ADRESSE ARRIVEE
E75E 1F10 TFR X,D ; D=ADRESSE DEPART
E760 93EA SUBD <ADDDEP ; D=ARRIVEE-DEPART=OFFSET
E762 39 RTS
****** AFFICHAGE DE L'ADRESSE D'ARRIVEE ******
** STOCKE DS NEGPOS LE SENS DE L'OFFSET<>0 ***
*
*
*
E763 CC6F41 AFFIAR LDD #$6F41 ; AFFICHE AR DS DISBUF
E766 DDFE STD <DISBUF+4
E768 17F94A LBSR BADDR ; AFFICHE ADRESSE ARRIVEE
E76B 9FEC STX <ADDARR
E76D 17F8B0 LBSR GETKEY
E770 8131 CMPA #$31 ; TOUCHE GO?
E772 2703 BEQ SUIVT ; OUI, CHARGE ADRESSE
E774 16FAB0 LBRA RPOINT
E777 17FB0E SUIVT LBSR CLRDIS ; ETEINDRE AFFICHAGE
E77A 86FF LDA #$FF
E77C 9CEA CMPX <ADDDEP ; ARRIVEE<DEPART ?
E77E 2501 BLO STOCKA ; OUI, STOCKE DS NEGPOS
E780 4C INCA
E781 97E9 STOCKA STA <NEGPOS ; NEGPOS=0>0 NEGPOS=FF<0
E783 39 RTS
When CALOFST returns, Memo 07E9 contains the direction of travel and the accumulator D the 16-bit offset. The main programme continues with tests on the result of the calculated offset, in particular the verification of the non-exceeding capacity, and the verification of the length (8 bits, 16 bits) of the displacement. The Er symbol is displayed in case of error. The program ends with the storage of the offset in the program. user and by displaying this offset in the new starting address.
****** AFFICHE L'ADRESSE DE CHARGEMENT ******
** DE L'OFFSET DANS LES 4 PREMIERS DIGITS ***
*
*
*
E7CB 1F21 AFFIAD TFR Y,X
E7CD 1F10 TFR X,D ; NLLE ADRESSE DE DEP APRES INSTRUC
E7CF 17F92E LBSR R7SEG
E7D2 97FB STA <DISBUF+1
E7D4 1F10 TFR X,D
E7D6 17F923 LBSR L7SEG
E7D9 97FA STA <DISBUF
E7DB 1F98 TFR B,A
E7DD 17F920 LBSR R7SEG
E7E0 97FD STA <DISBUF+3
E7E2 1F98 TFR B,A
E7E4 17F915 LBSR L7SEG
E7E7 97FC STA <DISBUF+2
E7E9 39 RTS


EXOSFT checks the branching instruction and then calculates the offset based on the desired destination address, which is entered by the user via the hex keyboard. The offset will only be placed in RAM (in the user program) if the checks it undergoes are positive.
E705 17FA5B EXOFST LBSR INCREM
E708 A684 LDA ,X
E70A 8116 CMPA #$16 ; LBRA?
E70C 2734 BEQ EXLBIL ; OUI, BRANCHEMENT LONG INCONDITIONNEL
E70E 8117 CMPA #$17 ; LBSR/
E710 2730 BEQ EXLBIL ; OUI, //////////////////////////////
E712 A682 LDA ,-X ; POINTER SUR INSTRUCTION PRECEDENTE
E714 8110 CMPA #$10 ; BRANCHEMENT CONDITIONNEL LONG?
E716 2728 BEQ EXLBCL ; OUI
E718 3003 OFPOCT LEAX 3,X ; X CONTIENT ADRESSE DU BRANCHEMENT COURT
E71A 8D3B BSR CALOFS ; CALCULER OFFSET
E71C 2972 BVS RETOU1 ; SI DEPASSEMENT DE CAPACITE, ERREUR
E71E 95E9 BITA <NEGPOS
E720 2704 BEQ BRANPO ; TOUT MSB A 0 = BRANCH POS
85
E722 2B09 BMI BRANNE ; MSBIT=1 BRANCH NEG
E724 206A BRA RETOU1 ; BRANCH SUR 16 BITS
E726 5D BRANPO TSTB
E727 2767 BEQ RETOU1 ; BRANCH NUL IMPOSSIBLE
E729 2B65 BMI RETOU1 ; N=1, ERREUR BRANCH=16BITS
E72B 200B BRA CHARGE ; N=0, CHARGE OFFSET DS MEM PROG
E72D 91E9 BRANNE CMPA <NEGPOS ; A=FF?
E72F 265F BNE RETOU1 ; NON, ERREUR BRANCH SUR 16 BITS
E731 5D TSTB ; POSITIONNER N
E732 2A5C BPL RETOU1 ; N=0, BRANCH SUR 16BITS
E734 C1FF CMPB #$FF
E736 2758 BEQ RETOU1
E738 E7A2 CHARGE STB ,-Y ; STOCKE OFFSET DS MEM PROG
E73A 17008E LBSR AFFIAD ; AFFICHE ADRESSE DE STOCKAGE
E73D 16F9F0 LBRA REMEMO ; RETOUR DS FCT MEMOIRE
E740 3001 EXLBCL LEAX 1,X
E742 3003 EXLBIL LEAX 3,X ; BRANCH LONG, X=ADRESSE DE DEPART
E744 8D11 BSR CALOFS ; CALCULE OFFSET
E746 294C BVS RETOU2 ; SI DEPASSE CAPACITE, ERREUR
E748 81FF CMPA #$FF
E74A 2738 BEQ PLUCOU ; BRANCH COURT PEUT ETRE POSSIBLE
E74C 8100 CMPA #$00
E74E 273A BEQ BCOURT ; BRANCH>0 COURT POSSIBLE
E750 EDA3 SUITEB STD ,--Y ; STOCKE OFFSET DS MEM PROG
E752 8D77 BSR AFFIAD ; AFFICHE ADRESSE
E754 16F9D9 LBRA REMEMO ; RETOUR DS FCT MEMOIRE
86
Flowchart beginning EXPOCT
The first part of EXPOCT uses the keys [X], [Ofs] then [Inc] or [Dec]. This beginning of the program also checks the postbyte and fills the PLUSMS memory according to the desired direction of travel. The rest of the program is called AFIVAL.
The first part of EXPOCT controls the keys), (9), then O. This beginning of the program also checks the postbyte and fills the PLUSMS memory according to the desired direction of travel. The rest of the program is called AFIVAL.
Flowchart continued EXPOCT early AFIVAL The cascading call of the s/p GETKEY and CHTDON (initialization X = 1° disbuf Y = 06) allows you to enter 4 digits from the keyboard and classify them in Memo 07E5, 07E6 (see RSWI chapter). A new GETKEY/MSBDON call allows you to enter a 5th digit. These 5 digits are converted to hexa. The result is tested in order to measure the length of the offset (5, 8, 16 bits).
87
Loading of 07E5 07E6 Memories by MyM C + D, converted Hexa H H' H'‘ H’‘’ The call of GETKEY by AFIVAL (Ad ES3E1) allows the dz of thousands (My) to be entered by the keyboard (af key A when GETKEY returns). Initializing X Y (X=07FA Y =06) and calling CHTDON converts af to OH and , . enter the other three values M, C, D, convert them to hexa, display them { and store them in RAM (in 07ES5,E6).